本来想写个开发日志的,不过实际开发的很快,也没什么要说的,业务逻辑又不能讲的太详细。隔了快三个星期,用JIDOX模板开发的新降本系统已经写好了。这次已经做的相当可以了。
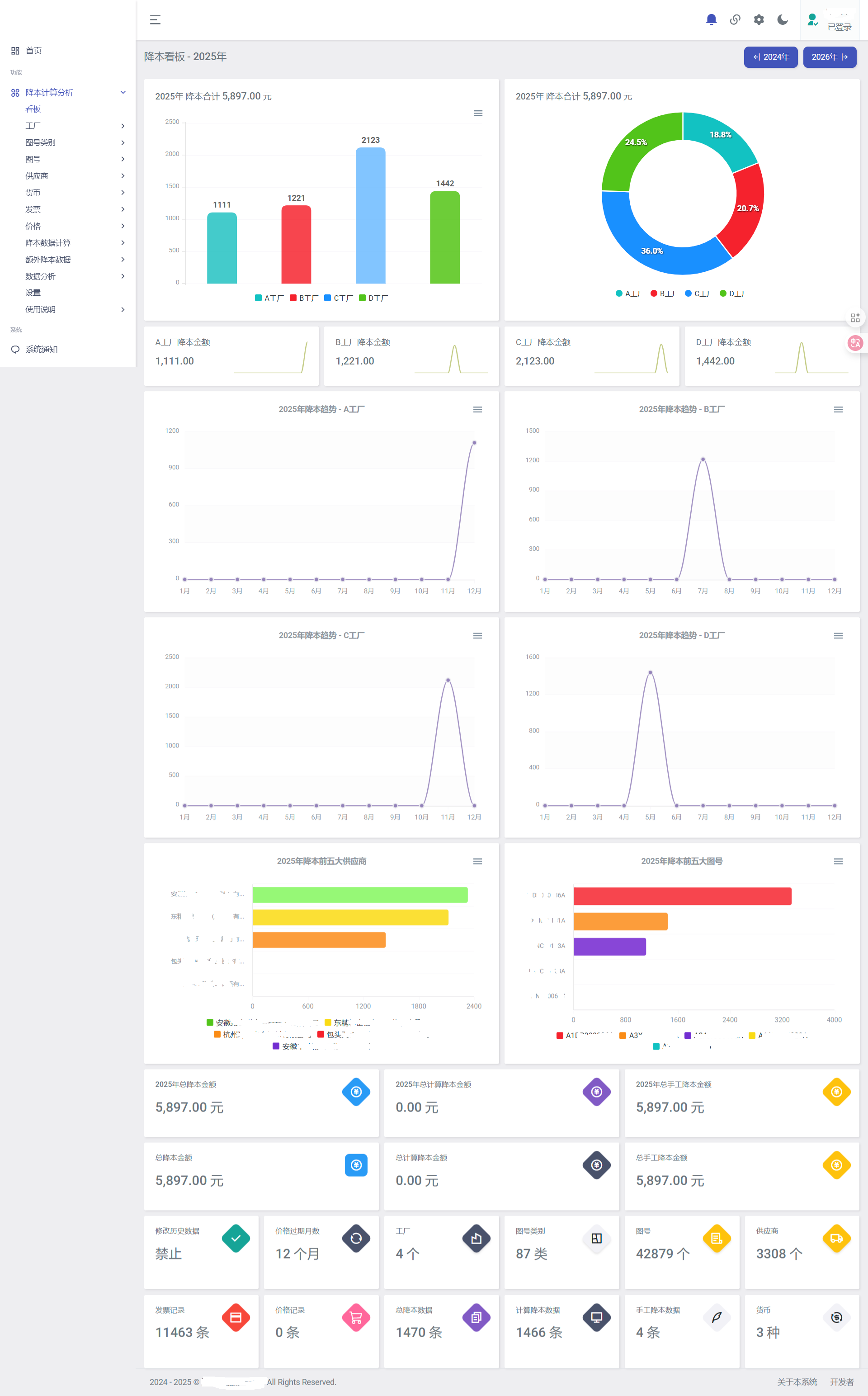
放个基本开发完的降本计算系统看板图。来了制造业之后开发水平突飞猛进,需求实在太多了。

别说什么AI,能先把一摊一摊散落的工作改造成自动化,并且可以多人协作,才是真正的财务开发。感觉将来还是非常有干头的。
本来想写个开发日志的,不过实际开发的很快,也没什么要说的,业务逻辑又不能讲的太详细。隔了快三个星期,用JIDOX模板开发的新降本系统已经写好了。这次已经做的相当可以了。
放个基本开发完的降本计算系统看板图。来了制造业之后开发水平突飞猛进,需求实在太多了。

别说什么AI,能先把一摊一摊散落的工作改造成自动化,并且可以多人协作,才是真正的财务开发。感觉将来还是非常有干头的。